This repository was archived by the owner on Oct 23, 2024. It is now read-only.
forked from apache/spark
-
Notifications
You must be signed in to change notification settings - Fork 7
Improved naming for Mesos metrics and metric sources #58
Merged
akirillov
merged 1 commit into
custom-branch-2.4.x
from
DCOS-53341-consistent-naming-for-mesos-metric-sources
May 14, 2019
Merged
Improved naming for Mesos metrics and metric sources #58
akirillov
merged 1 commit into
custom-branch-2.4.x
from
DCOS-53341-consistent-naming-for-mesos-metric-sources
May 14, 2019
Conversation
This file contains hidden or bidirectional Unicode text that may be interpreted or compiled differently than what appears below. To review, open the file in an editor that reveals hidden Unicode characters.
Learn more about bidirectional Unicode characters
…ng with existing Spark metrics
da16361 to
0de87c3
Compare
farhan5900
approved these changes
May 13, 2019
farhan5900
left a comment
There was a problem hiding this comment.
Choose a reason for hiding this comment
The reason will be displayed to describe this comment to others. Learn more.
LGTM 👍
alembiewski
pushed a commit
that referenced
this pull request
Jun 12, 2019
…ng with existing Spark metrics (#58)
alembiewski
added a commit
that referenced
this pull request
Aug 19, 2019
* Support for DSCOS_SERVICE_ACCOUNT_CREDENTIAL environment variable in MesosClusterScheduler * File Based Secrets support * [SPARK-723][SPARK-740] Add Metrics to Dispatcher and Driver - Counters: The total number of times that submissions have entered states - Timers: The duration from submit or launch until a submission entered a given state - Histogram: The retry counts at time of retry * Fixes to handling finished drivers - Rename 'failed' case to 'exception' - When a driver is 'finished', record its final MesosTaskState - Fix naming consistency after seeing how they look in practice * Register "finished" counters up-front Otherwise their values are never published. * [SPARK-692] Added spark.mesos.executor.gpus to specify the number of Executor CPUs * [SPARK-23941][MESOS] Mesos task failed on specific spark app name (#33) * [SPARK-23941][MESOS] Mesos task failed on specific spark app name Port from SPARK#21014 ** edit: not a direct port from upstream Spark. Changes were needed because we saw PySpark jobs fail to launch when 1) run with docker and 2) including --py-files ============== * Shell escape only appName, mainClass, default and driverConf Specifically, we do not want to shell-escape the --py-files. What we've seen IRL is that for spark jobs that use docker images coupled w/ python files, the $MESOS_SANDBOX path is escaped and results in FileNotFoundErrors during py4j.SparkSession.getOrCreate * [DCOS-39150][SPARK] Support unique Executor IDs in cluster managers (#36) Using incremental integers as Executor IDs leads to a situation when Spark Executors launched by different Drivers have same IDs. This leads to a situation when Mesos Task IDs for multiple Spark Executors are the same too. This PR prepends UUID unique for a CoarseGrainedSchedulerBackend instance to numeric ID thus allowing to distinguish Executors belonging to different drivers. This PR reverts commit ebe3c7f "[SPARK-12864][YARN] initialize executorIdCounter after ApplicationMaster killed for max n…)" * Upgrade of Hadoop, ZooKeeper, and Jackson libraries to fix CVEs. Updates for JSON-related tests. (#43) List of upgrades for 3rd-party libraries having CVEs: - Hadoop: 2.7.3 -> 2.7.7. Fixes: CVE-2016-6811, CVE-2017-3166, CVE-2017-3162, CVE-2018-8009 - Jackson 2.6.5 -> 2.9.6. Fixes: CVE-2017-15095, CVE-2017-17485, CVE-2017-7525, CVE-2018-7489, CVE-2016-3720 - ZooKeeper 3.4.6 -> 3.4.13 (https://zookeeper.apache.org/doc/r3.4.13/releasenotes.html) # Conflicts: # dev/deps/spark-deps-hadoop-2.6 # dev/deps/spark-deps-hadoop-2.7 # dev/deps/spark-deps-hadoop-3.1 # pom.xml * CNI Support for Docker containerizer, binding to SPARK_LOCAL_IP instead of 0.0.0.0 to properly advertise executors during shuffle (#44) * Spark Dispatcher support for launching applications in the same virtual network by default (#45) * [DCOS-46585] Fix supervised driver retry logic for outdated tasks (#46) This commit fixes a bug where `--supervised` drivers would relaunch after receiving an outdated status update from a restarted/crashed agent even if they had already been relaunched and running elsewhere. In those scenarios, previous logic would cause two identical jobs to be running and ZK state would only have a record of the latest one effectively orphaning the 1st job. * Revert "[SPARK-25088][CORE][MESOS][DOCS] Update Rest Server docs & defaults." This reverts commit 1024875. The change introduced in the reverted commit is breaking: - breaks semantics of `spark.master.rest.enabled` which belongs to Spark Standalone Master only but not to SparkSubmit - reverts the default behavior for Spark Standalone from REST to legacy RPC - contains misleading messages in `require` assertion blocks - prevents users from running jobs without specifying `spark.master.rest.enabled` * [DCOS-49020] Specify user in CommandInfo for Spark Driver launched on Mesos (#49) * [DCOS-40974] Mesos checkpointing support for Spark Drivers (#51) * [DCOS-51158] Improved Task ID assignment for Executor tasks (#52) * [DCOS-51454] Remove irrelevant Mesos REPL test (#54) * [DCOS-51453] Added Hadoop 2.9 profile (#53) * [DCOS-34235] spark.mesos.executor.memoryOverhead equivalent for the Driver when running on Mesos (#55) * Refactoring of metrics naming to add mesos semantics and avoid clashing with existing Spark metrics (#58) * [DCOS-34549] Mesos label NPE fix (#60)
rpalaznik
pushed a commit
that referenced
this pull request
Feb 24, 2020
* Support for DSCOS_SERVICE_ACCOUNT_CREDENTIAL environment variable in MesosClusterScheduler * File Based Secrets support * [SPARK-723][SPARK-740] Add Metrics to Dispatcher and Driver - Counters: The total number of times that submissions have entered states - Timers: The duration from submit or launch until a submission entered a given state - Histogram: The retry counts at time of retry * Fixes to handling finished drivers - Rename 'failed' case to 'exception' - When a driver is 'finished', record its final MesosTaskState - Fix naming consistency after seeing how they look in practice * Register "finished" counters up-front Otherwise their values are never published. * [SPARK-692] Added spark.mesos.executor.gpus to specify the number of Executor CPUs * [SPARK-23941][MESOS] Mesos task failed on specific spark app name (#33) * [SPARK-23941][MESOS] Mesos task failed on specific spark app name Port from SPARK#21014 ** edit: not a direct port from upstream Spark. Changes were needed because we saw PySpark jobs fail to launch when 1) run with docker and 2) including --py-files ============== * Shell escape only appName, mainClass, default and driverConf Specifically, we do not want to shell-escape the --py-files. What we've seen IRL is that for spark jobs that use docker images coupled w/ python files, the $MESOS_SANDBOX path is escaped and results in FileNotFoundErrors during py4j.SparkSession.getOrCreate * [DCOS-39150][SPARK] Support unique Executor IDs in cluster managers (#36) Using incremental integers as Executor IDs leads to a situation when Spark Executors launched by different Drivers have same IDs. This leads to a situation when Mesos Task IDs for multiple Spark Executors are the same too. This PR prepends UUID unique for a CoarseGrainedSchedulerBackend instance to numeric ID thus allowing to distinguish Executors belonging to different drivers. This PR reverts commit ebe3c7f "[SPARK-12864][YARN] initialize executorIdCounter after ApplicationMaster killed for max n…)" * Upgrade of Hadoop, ZooKeeper, and Jackson libraries to fix CVEs. Updates for JSON-related tests. (#43) List of upgrades for 3rd-party libraries having CVEs: - Hadoop: 2.7.3 -> 2.7.7. Fixes: CVE-2016-6811, CVE-2017-3166, CVE-2017-3162, CVE-2018-8009 - Jackson 2.6.5 -> 2.9.6. Fixes: CVE-2017-15095, CVE-2017-17485, CVE-2017-7525, CVE-2018-7489, CVE-2016-3720 - ZooKeeper 3.4.6 -> 3.4.13 (https://zookeeper.apache.org/doc/r3.4.13/releasenotes.html) * CNI Support for Docker containerizer, binding to SPARK_LOCAL_IP instead of 0.0.0.0 to properly advertise executors during shuffle (#44) * Spark Dispatcher support for launching applications in the same virtual network by default (#45) * [DCOS-46585] Fix supervised driver retry logic for outdated tasks (#46) This commit fixes a bug where `--supervised` drivers would relaunch after receiving an outdated status update from a restarted/crashed agent even if they had already been relaunched and running elsewhere. In those scenarios, previous logic would cause two identical jobs to be running and ZK state would only have a record of the latest one effectively orphaning the 1st job. * Revert "[SPARK-25088][CORE][MESOS][DOCS] Update Rest Server docs & defaults." This reverts commit 1024875. The change introduced in the reverted commit is breaking: - breaks semantics of `spark.master.rest.enabled` which belongs to Spark Standalone Master only but not to SparkSubmit - reverts the default behavior for Spark Standalone from REST to legacy RPC - contains misleading messages in `require` assertion blocks - prevents users from running jobs without specifying `spark.master.rest.enabled` * [DCOS-49020] Specify user in CommandInfo for Spark Driver launched on Mesos (#49) * [DCOS-40974] Mesos checkpointing support for Spark Drivers (#51) * [DCOS-51158] Improved Task ID assignment for Executor tasks (#52) * [DCOS-51454] Remove irrelevant Mesos REPL test (#54) * [DCOS-51453] Added Hadoop 2.9 profile (#53) * [DCOS-34235] spark.mesos.executor.memoryOverhead equivalent for the Driver when running on Mesos (#55) * Refactoring of metrics naming to add mesos semantics and avoid clashing with existing Spark metrics (#58) * [DCOS-34549] Mesos label NPE fix (#60)
farhan5900
pushed a commit
that referenced
this pull request
Aug 7, 2020
* Support for DSCOS_SERVICE_ACCOUNT_CREDENTIAL environment variable in MesosClusterScheduler * File Based Secrets support * [SPARK-723][SPARK-740] Add Metrics to Dispatcher and Driver - Counters: The total number of times that submissions have entered states - Timers: The duration from submit or launch until a submission entered a given state - Histogram: The retry counts at time of retry * Fixes to handling finished drivers - Rename 'failed' case to 'exception' - When a driver is 'finished', record its final MesosTaskState - Fix naming consistency after seeing how they look in practice * Register "finished" counters up-front Otherwise their values are never published. * [SPARK-692] Added spark.mesos.executor.gpus to specify the number of Executor CPUs * [SPARK-23941][MESOS] Mesos task failed on specific spark app name (#33) * [SPARK-23941][MESOS] Mesos task failed on specific spark app name Port from SPARK#21014 ** edit: not a direct port from upstream Spark. Changes were needed because we saw PySpark jobs fail to launch when 1) run with docker and 2) including --py-files ============== * Shell escape only appName, mainClass, default and driverConf Specifically, we do not want to shell-escape the --py-files. What we've seen IRL is that for spark jobs that use docker images coupled w/ python files, the $MESOS_SANDBOX path is escaped and results in FileNotFoundErrors during py4j.SparkSession.getOrCreate * [DCOS-39150][SPARK] Support unique Executor IDs in cluster managers (#36) Using incremental integers as Executor IDs leads to a situation when Spark Executors launched by different Drivers have same IDs. This leads to a situation when Mesos Task IDs for multiple Spark Executors are the same too. This PR prepends UUID unique for a CoarseGrainedSchedulerBackend instance to numeric ID thus allowing to distinguish Executors belonging to different drivers. This PR reverts commit ebe3c7f "[SPARK-12864][YARN] initialize executorIdCounter after ApplicationMaster killed for max n…)" * Upgrade of Hadoop, ZooKeeper, and Jackson libraries to fix CVEs. Updates for JSON-related tests. (#43) List of upgrades for 3rd-party libraries having CVEs: - Hadoop: 2.7.3 -> 2.7.7. Fixes: CVE-2016-6811, CVE-2017-3166, CVE-2017-3162, CVE-2018-8009 - Jackson 2.6.5 -> 2.9.6. Fixes: CVE-2017-15095, CVE-2017-17485, CVE-2017-7525, CVE-2018-7489, CVE-2016-3720 - ZooKeeper 3.4.6 -> 3.4.13 (https://zookeeper.apache.org/doc/r3.4.13/releasenotes.html) * CNI Support for Docker containerizer, binding to SPARK_LOCAL_IP instead of 0.0.0.0 to properly advertise executors during shuffle (#44) * Spark Dispatcher support for launching applications in the same virtual network by default (#45) * [DCOS-46585] Fix supervised driver retry logic for outdated tasks (#46) This commit fixes a bug where `--supervised` drivers would relaunch after receiving an outdated status update from a restarted/crashed agent even if they had already been relaunched and running elsewhere. In those scenarios, previous logic would cause two identical jobs to be running and ZK state would only have a record of the latest one effectively orphaning the 1st job. * Revert "[SPARK-25088][CORE][MESOS][DOCS] Update Rest Server docs & defaults." This reverts commit 1024875. The change introduced in the reverted commit is breaking: - breaks semantics of `spark.master.rest.enabled` which belongs to Spark Standalone Master only but not to SparkSubmit - reverts the default behavior for Spark Standalone from REST to legacy RPC - contains misleading messages in `require` assertion blocks - prevents users from running jobs without specifying `spark.master.rest.enabled` * [DCOS-49020] Specify user in CommandInfo for Spark Driver launched on Mesos (#49) * [DCOS-40974] Mesos checkpointing support for Spark Drivers (#51) * [DCOS-51158] Improved Task ID assignment for Executor tasks (#52) * [DCOS-51454] Remove irrelevant Mesos REPL test (#54) * [DCOS-51453] Added Hadoop 2.9 profile (#53) * [DCOS-34235] spark.mesos.executor.memoryOverhead equivalent for the Driver when running on Mesos (#55) * Refactoring of metrics naming to add mesos semantics and avoid clashing with existing Spark metrics (#58) * [DCOS-34549] Mesos label NPE fix (#60)
Sign up for free
to subscribe to this conversation on GitHub.
Already have an account?
Sign in.
Add this suggestion to a batch that can be applied as a single commit.
This suggestion is invalid because no changes were made to the code.
Suggestions cannot be applied while the pull request is closed.
Suggestions cannot be applied while viewing a subset of changes.
Only one suggestion per line can be applied in a batch.
Add this suggestion to a batch that can be applied as a single commit.
Applying suggestions on deleted lines is not supported.
You must change the existing code in this line in order to create a valid suggestion.
Outdated suggestions cannot be applied.
This suggestion has been applied or marked resolved.
Suggestions cannot be applied from pending reviews.
Suggestions cannot be applied on multi-line comments.
Suggestions cannot be applied while the pull request is queued to merge.
Suggestion cannot be applied right now. Please check back later.
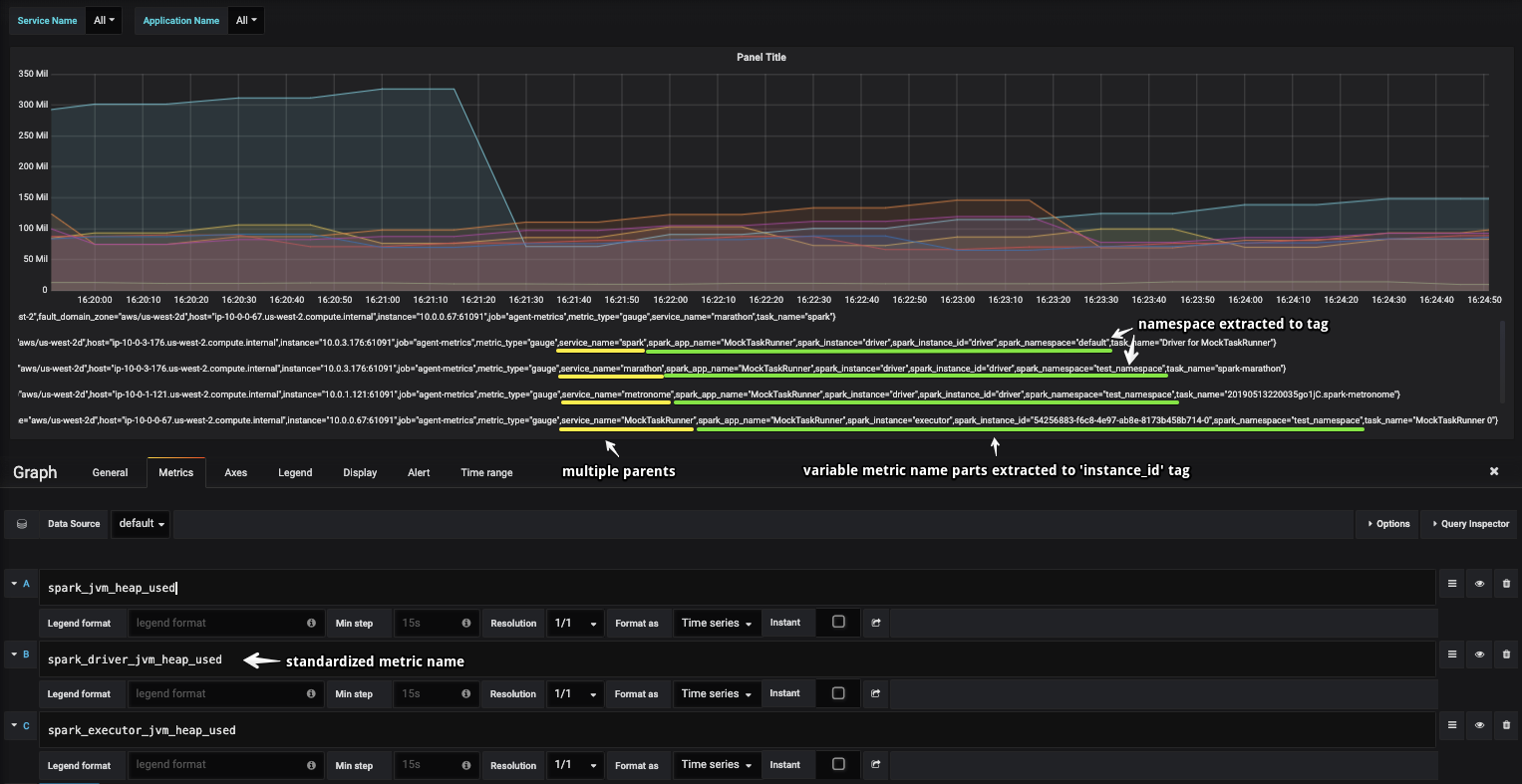
What changes were proposed in this pull request?
This fix refactors metric names to conform Spark pattern:
<instance>_<source>_metric:dispatchermesosso that full metric name looks like e.g.driver_mesos_resources_cpus_usedHow was this patch tested?
By manually running Spark jobs submitted via Dispatcher/Metronome/Marathon and a sample Grafana Dashboard in combination with the custom Statsd reporter from d2iq-archive/spark-build#515: